/ Новостной блок

24 Октября 2025
Интегрированная система для управления корпоративными данными
Датчик → Плата → ML алгоритмы анализа данных → Серверная обработка и агрегация данных → Пользовательский интерфейс
Сделано в РФ:Плата разработана на базе НИИ РФ
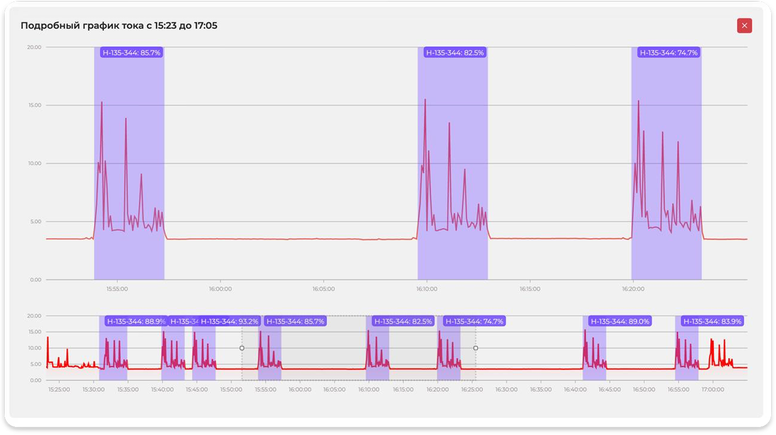
Точный график:Последовательная обработка сигнала алгоритмами ML
Встроенный Wi-Fi:Для быстрой интеграциии работы без сервера
DFM/EMC/ESD: Cпроектирована по правилам разработки
50 раз/с:Снимает данные для детального анализа
Непрерывная работа: Предусмотрено бесперебойное питание
Внедренные модели математических алгоритмов ML и низкая агрегация данных — дает нам возможность определение паттернов операций в любой сфере деятельности и на любом оборудовании
Фрезерные, токарные, гибочный, эрозийные и другие операции с автоматическим
поиском и фиксацией
Сварочное оборудование, пилы, ручное оборудование
## Web-интерфейс
Контроль производства с моментальной интеграцией
Помощь ML алгоритмов:Определение паттернов операций, загруженности производства
Анализ:Детальная история по работе оборудования/оператора/партиям
Понимание ситуации:За 1–2 клика видно «узкое место» смены или сотрудника
Контроль:Автоматическая фиксация отклонений в реальном времени
Освоение:Передовые практики IT отрасли с интегрированными библиотеками обучения пользователей
Введение событий по вашему предприятию
Вы можете понять почему оператор меняет детали не за 2, а за 10 минут...Как
часто оборудование находится на обслуживании, определить узкие места
в оборудовании, причины простоя сотрудников. Введение понятия «эффективный
и неэффективный простой»
Паттерны событий: Отмечайте только долгие простои, алгоритм ML определит короткие
Простои: Разделяем плановые/технологически паузы и потери
Помощь МЛ-алгоритмов: Прогноз поломок и износа, рекомендаций режимов, подсчет инструмента
Распределение ролей: Смены и календари в быстром доступе, связка «человек — оборудование»
Цифровые места: Больше данных для решения, шаг в Индустрию 4.0
KPI: Определение лучшего, худшего сотрудника, рейтинги
21 ноября делегация ЗИТ посетила производственную площадку, выпускающую сверхпроходимые вездеходы для автономных экспедиций на Северный полюс
ООО «ЗИТ» официально включен в реестр интеграторов робототехнических решений
Команда изучила производство термостабилизаторов и пожарной техники с роботизированными сварочными комплексами.